News
Dall’urgenza al controllo: la fabbrica connessa con l’ERP Panthera e Sintattica
Webinar | 24 settembre ore 10:30 Le aziende che stanno vincendo le sfide dell’industria manifatturiera lo fanno grazie a un nuovo equilibrio tra ERP e fabbrica connessa. In questo webinar ti mostreremo come produttori di macchine e aziende metalmeccaniche hanno superato le criticità operative e accelerato il loro percorso 5.0, integrando l’ERP Panthera con le soluzioni avanzate di Sintattica
Perché spendi migliaia di euro per mantenere una macchina, ma lasci che il software che la controlla diventi obsoleto?
Gli strumenti di lavoro sono una delle risorse più importanti, per ogni lavoro. Dagli utensili, ai prodotti chimici fino ai macchinari accessori. Anche penna e carta sono fondamentali per certi lavori. Anche noi in Sintattica non facciamo eccezione, ed è per questo che curiamo in maniera maniacale la nostra cassetta degli attrezzi.
L’AI come compagna di sviluppo quotidiana
In Sintattica utilizziamo Junie, l’agente AI di JetBrains, per supportare lo sviluppo di SinLog. Junie ci affianca ogni giorno nella scrittura di codice, nel refactoring, nella generazione di test e nell’automazione di attività ripetitive, migliorando efficienza, qualità e coerenza del software. L’AI è per noi uno strumento concreto e integrato nel lavoro quotidiano.
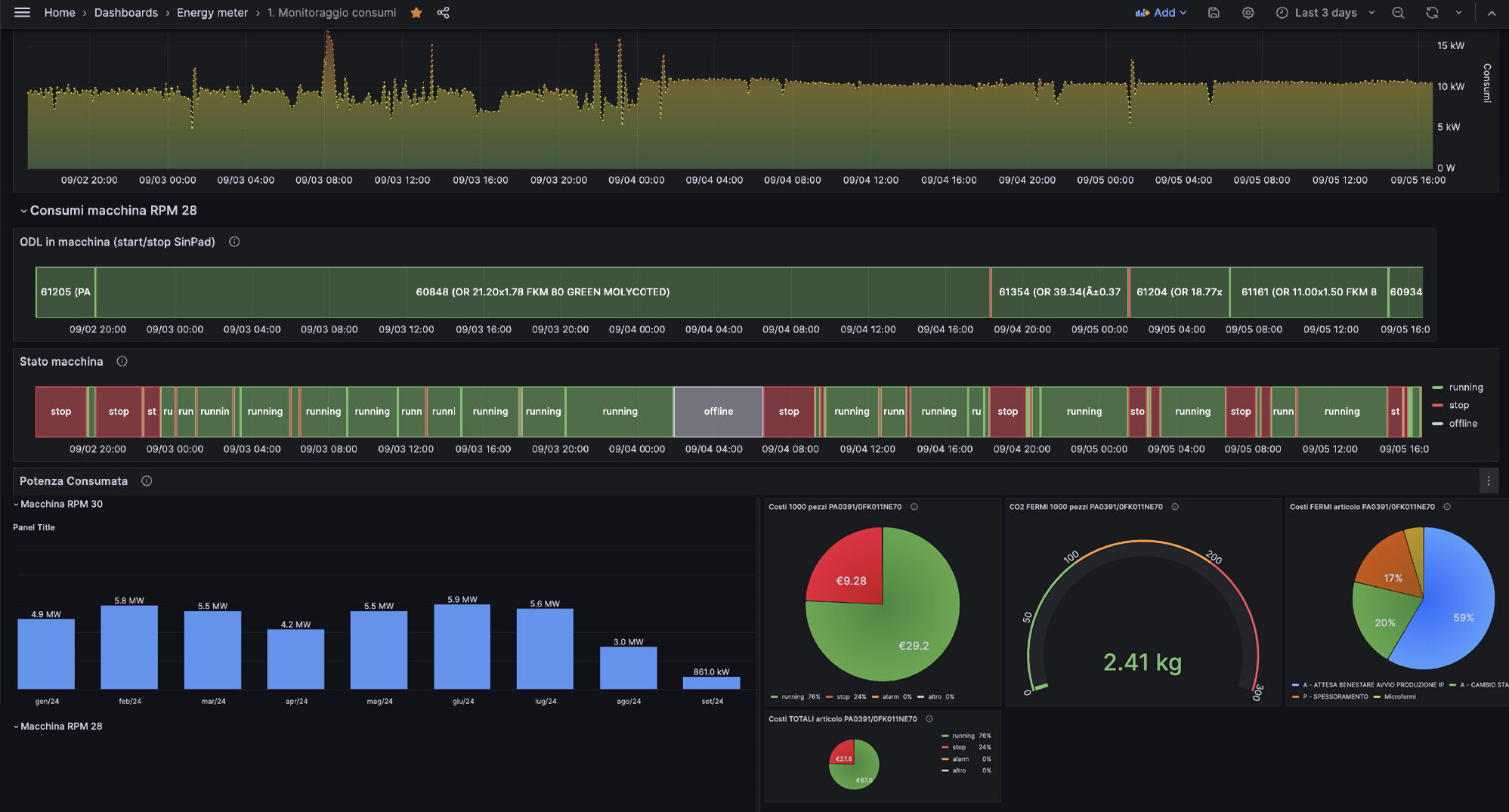
SinLog trasforma il controllo della produzione in PRP
Quando il monitoraggio diventa un vantaggio competitivo. Oggi non basta avere tutto sotto controllo: è fondamentale dimostrarlo ai propri clienti! Ecco come un'azienda ha trasformato la digitalizzazione in un potente strumento sia operativo che commerciale, conquistando la fiducia di importanti clienti internazionali.
L’Italia digitale del 2024: un tesoro di opportunità ancora da sfruttare
Il "Report on the State of the Digital Decade 2024" della Commissione Europea rivela un quadro affascinante della trasformazione digitale italiana: 47 miliardi di euro (25,6% del PNRR) sono destinati alla digitalizzazione. Un investimento straordinario che testimonia la volontà di colmare il gap tecnologico.
Siliconiton innova la produzione con SinLog. Una collaborazione smart per il controllo e il miglioramento continuo
Grazie all’adozione di SinLog, Siliconiton ha trasformato il proprio modo di lavorare, passando da una gestione tradizionale a un modello completamente digitalizzato, efficiente e basato sui dati. Il miglioramento non si è limitato alla tecnologia, ma ha coinvolto l’intero sistema produttivo, creando un ambiente più connesso, organizzato e performante.
🤖 Le macchine fanno quello che gli viene detto di fare. 👥 Le persone non sempre!
Con l’implementazione di SinLog, Oleomec ha trasformato il proprio flusso produttivo, passando da un sistema tradizionale a un monitoraggio in tempo reale di macchine e operatori. Il risultato? Maggiore efficienza, controllo totale e decisioni basate su dati certi e immediati.
Oleomec trasforma la produzione: da versamenti giornalieri a monitoraggio in tempo reale con SinLog
Con l’implementazione di SinLog, Oleomec ha trasformato il proprio flusso produttivo, passando da un sistema tradizionale a un monitoraggio in tempo reale di macchine e operatori. Il risultato? Maggiore efficienza, controllo totale e decisioni basate su dati certi e immediati.
🌱 Transizione 5.0 e sostenibilità: un binomio vincente con EcoPlug
È incredibile vedere il frutto del nostro lavoro dall'altra parte del mondo. Osservando il monitor in tempo reale, assistiamo a un fenomeno straordinario: il nostro prodotto sta girando in stabilimenti negli Stati Uniti, terra d'innovazione tecnologica.
🏎 Dal pit stop di Formula 1 alla fabbrica: la velocità fa la differenza
È incredibile vedere il frutto del nostro lavoro dall'altra parte del mondo. Osservando il monitor in tempo reale, assistiamo a un fenomeno straordinario: il nostro prodotto sta girando in stabilimenti negli Stati Uniti, terra d'innovazione tecnologica.
📊 ‘Show me the money’: l’AI non è più una questione di fede
È incredibile vedere il frutto del nostro lavoro dall'altra parte del mondo. Osservando il monitor in tempo reale, assistiamo a un fenomeno straordinario: il nostro prodotto sta girando in stabilimenti negli Stati Uniti, terra d'innovazione tecnologica.
Dall’Italia agli USA: SinLog sbarca oltreoceano!
È incredibile vedere il frutto del nostro lavoro dall'altra parte del mondo. Osservando il monitor in tempo reale, assistiamo a un fenomeno straordinario: il nostro prodotto sta girando in stabilimenti negli Stati Uniti, terra d'innovazione tecnologica.

